Overview

In this section, you’ll gain hands-on experience with Kedify HTTP autoscaling. You will deploy a small web service, expose it through a standard Kubernetes Ingress, and rely on Kedify’s autowiring to route traffic through its proxy so that requests are measured and drive scaling.

You will scale a real HTTP app exposed through Kubernetes Ingress using Kedify’s HTTP Scaler , and then move on to deploy a simple application, enable autoscaling with a scaled object, generate load, and observe the system scale out and back in (including scale-to-zero when idle).

For more information, see Scaling Deployments, StatefulSets & Custom Resources on the KEDA website.

How it works

With ingress autowiring enabled, Kedify automatically routes traffic through its proxy before it reaches your service and deployment:

    

        
        Ingress → kedify-proxy → Service → Deployment

        
    

The Kedify proxy gathers request metrics used by the scaler to make decisions.

Deployment overview

There are three main components involved in the process:

  • For the application deployment and service, there is an HTTP server with a small response delay to simulate work.
  • For ingress, there is a public entry point that is configured using the application.keda host.
  • For the ScaledObject, there is a Kedify HTTP scaler using trafficAutowire: ingress.

Configure the Ingress IP environment variable

Before testing the application, make sure the INGRESS_IP environment variable is set to your ingress controller’s external IP address or hostname.

If you followed the Install Ingress Controller guide, you should already have this set. If not, or if you’re using an existing ingress controller, run this command:

    

        
        
export INGRESS_IP=$(kubectl get service ingress-nginx-controller --namespace=ingress-nginx -o jsonpath='{.status.loadBalancer.ingress[0].ip}{.status.loadBalancer.ingress[0].hostname}')
echo "Ingress IP/Hostname: $INGRESS_IP"

    

This will store the correct IP or hostname in the $INGRESS_IP environment variable. If no value is returned, wait a short while and try again.

Note

If your ingress controller service uses a different name or namespace, update the command accordingly. For example, some installations use nginx-ingress-controller or place it in a different namespace.

Deploy the application and configure Ingress

Now you will deploy a simple HTTP server and expose it using an Ingress resource. The source code for this application is available on the Kedify GitHub repository .

Run the following command to deploy your application:

    

        
        
cat <<'EOF' | kubectl apply -f -
apiVersion: apps/v1
kind: Deployment
metadata:
  name: application
spec:
  replicas: 1
  selector:
    matchLabels:
      app: application
  template:
    metadata:
      labels:
        app: application
    spec:
      nodeSelector:
        kubernetes.io/arch: arm64
      tolerations:
        - key: "kubernetes.io/arch"
          operator: "Equal"
          value: "arm64"
          effect: "NoSchedule"
      containers:
        - name: application
          image: ghcr.io/kedify/sample-http-server:latest
          imagePullPolicy: Always
          ports:
            - name: http
              containerPort: 8080
              protocol: TCP
          env:
            - name: RESPONSE_DELAY
              value: "0.3"
---
apiVersion: v1
kind: Service
metadata:
  name: application-service
spec:
  ports:
    - name: http
      protocol: TCP
      port: 8080
      targetPort: http
  selector:
    app: application
  type: ClusterIP
---
apiVersion: networking.k8s.io/v1
kind: Ingress
metadata:
  name: application-ingress
spec:
  ingressClassName: nginx
  rules:
    - host: application.keda
      http:
        paths:
          - path: /
            pathType: Prefix
            backend:
              service:
                name: application-service
                port:
                  number: 8080
EOF

    

Key settings explained

The manifest includes a few key options that affect scaling behavior:

  • RESPONSE_DELAY is set in the Deployment manifest above and adds approximately 300 ms latency per request; this slower response time increases the number of concurrent requests, making scaling effects easier to observe.
  • The ingress uses the host application.keda. To access this app, use your Ingress controller’s IP with a Host: header.

Verify the application is running

Run the following command to check that 1 replica is ready:

    

        
        
kubectl get deployment application

    

Expected output includes 1 available replica:

    

        
        NAME          READY   UP-TO-DATE   AVAILABLE   AGE
application   1/1     1            1           3m44s

        
    

Test the application

Once the application and Ingress are deployed, verify that everything is working correctly by sending a request to the exposed endpoint. Run the following command:

    

        
        
curl -I -H "Host: application.keda" http://$INGRESS_IP

    

If the routing is set up properly, you should see a response similar to:

    

        
        HTTP/1.1 200 OK
Date: Thu, 11 Sep 2025 14:11:24 GMT
Content-Type: text/html
Content-Length: 301
Connection: keep-alive

        
    

Enable autoscaling with Kedify

The application is now running. Next, you will enable autoscaling so that it can scale dynamically between 0 and 10 replicas. Kedify ensures that no requests are dropped during scaling. Apply the ScaledObject by running the following command:

    

        
        
cat <<'EOF' | kubectl apply -f -
apiVersion: keda.sh/v1alpha1

kind: ScaledObject
metadata:
  name: application
spec:
  scaleTargetRef:
    apiVersion: apps/v1
    kind: Deployment
    name: application
  cooldownPeriod: 5
  minReplicaCount: 0
  maxReplicaCount: 10
  fallback:
    failureThreshold: 2
    replicas: 1
  advanced:
    restoreToOriginalReplicaCount: true
    horizontalPodAutoscalerConfig:
      behavior:
        scaleDown:
          stabilizationWindowSeconds: 5
  triggers:
    - type: kedify-http
      metadata:
        hosts: application.keda
        pathPrefixes: /
        service: application-service
        port: "8080"
        scalingMetric: requestRate
        targetValue: "10"
        granularity: 1s
        window: 10s
        trafficAutowire: ingress
EOF

    

Key fields explained

Use the following field descriptions to understand how the ScaledObject controls HTTP-driven autoscaling and how each setting affects traffic routing and scale decisions:

  • type: kedify-http - Uses Kedify’s HTTP scaler.
  • hosts, pathPrefixes - Define which requests are monitored for scaling decisions.
  • service, port - Identify the Kubernetes Service and port that receive traffic.
  • scalingMetric: requestRate, granularity: 1s, window: 10s, targetValue: "10" - Scales out when the average request rate exceeds ~10 requests/second (rps) per replica over the last 10 seconds.
  • minReplicaCount: 0 - Enables scale to zero when there is no traffic.
  • trafficAutowire: ingress - Automatically wires your Ingress to the Kedify proxy for seamless traffic management.

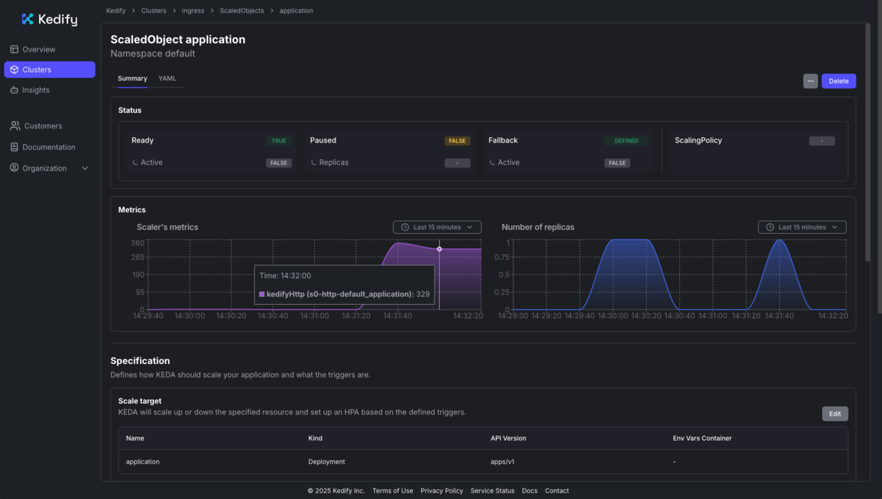
After applying, the ScaledObject will appear in the Kedify dashboard ( https://dashboard.kedify.io/) .

Image Alt Text:Kedify dashboard showing the ScaledObject alt-textKedify dashboard: ScaledObject

Send traffic and observe scaling

Since no traffic is currently being sent to the application, it will eventually scale down to zero replicas.

Verify scale to zero

To confirm that the application has scaled down, run the following command and watch until the number of replicas reaches 0:

    

        
        
watch kubectl get deployment application -n default

    

You should see output similar to:

    

        
        Every 2,0s: kubectl get deployment application -n default

NAME          READY   UP-TO-DATE   AVAILABLE   AGE
application   0/0     0            0           110s

        
    

This continuously monitors the deployment status in the default namespace. Once traffic stops and the idle window has passed, you should see the application deployment report 0/0 replicas, indicating that it has successfully scaled to zero.

Verify the app can scale from zero

Send a request to trigger scale-up:

    

        
        
curl -I -H "Host: application.keda" http://$INGRESS_IP

    

You should receive an HTTP 200 OK response, confirming that the service is reachable again.

The application scales from 0 → 1 replica automatically, and you should receive an HTTP 200 OK response.

Now, generate a heavier, sustained load against the application. You can use hey (or a similar benchmarking tool):

    

        
        
hey -n 40000 -c 200 -host "application.keda" http://$INGRESS_IP

    

While the load test is running, open another terminal and monitor the deployment replicas in real time:

    

        
        
watch kubectl get deployment application -n default

    

You will see the number of replicas change dynamically. For example:

    

        
        Every 2,0s: kubectl get deployment application -n default

NAME          READY   UP-TO-DATE   AVAILABLE   AGE
application   5/5     5            5           23m

        
    

Expected behavior:

  • On bursty load, Kedify scales the Deployment up toward maxReplicaCount.
  • When traffic subsides, replicas scale down. After the cooldown, they can return to zero.

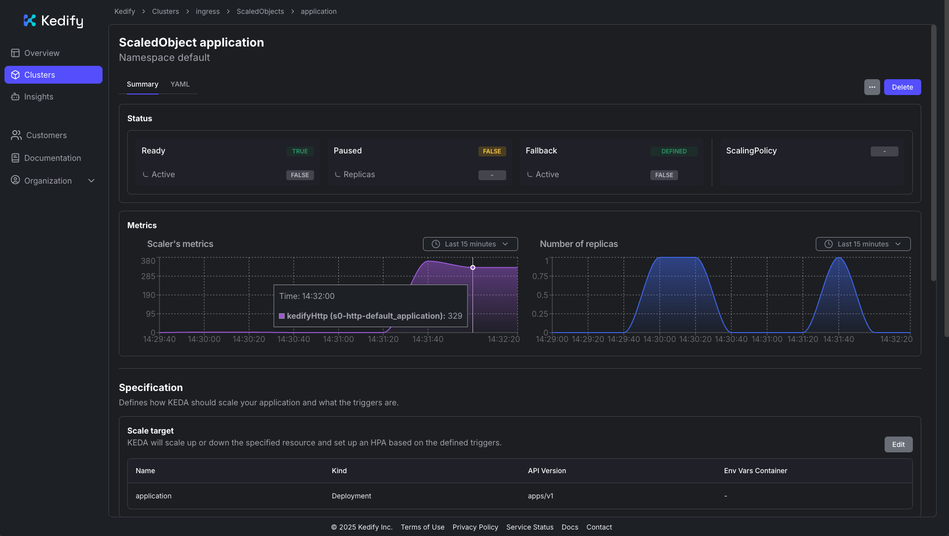
You can also monitor traffic and scaling in the Kedify dashboard:

Image Alt Text:Kedify dashboard showing request load and scaling over time alt-textKedify dashboard: request load and scaling over time

Clean up

When you have finished testing, remove the resources created in this Learning Path to free up your cluster:

    

        
        
kubectl delete scaledobject application
kubectl delete ingress application-ingress
kubectl delete service application-service
kubectl delete deployment application

    

This will delete the ScaledObject, Ingress, Service, and Deployment associated with the demo application.

Next steps

To go further, you can explore the Kedify How-To Guides for more configurations such as Gateway API, Istio VirtualService, or OpenShift Routes.

Back
Next